Что такое сквозная аналитика и почему без нее маркетинг – просто игра в угадайку

Сергей Евгеньев
Менеджер проектов

Всем привет! На связи рекламное агентство Зекслер. Уже более 10 лет помогаем бизнесу привлекать клиентов и увеличивать продажи, используя данные и аналитику. В своих проектах применяем сквозную аналитику, чтобы принимать решения на основе цифр, а не догадок.

Сегодня расскажем, зачем нужна сквозная аналитика, какие задачи она решает и почему без нее маркетинг превращается в «игру в угадайку». Статья будет полезна не только маркетологам, но и владельцам бизнеса, которые хотят контролировать свои расходы и увеличивать прибыль.

А пока подписывайтесь на наш Телеграм-канал – там делимся полезными кейсами, инструментами и лайфхаками по маркетингу.

Что такое сквозная аналитика

Представьте, что вы запускаете рекламу. Бюджет распределен, креативы согласованы, трафик пошел. Но вот вопрос: какой из каналов действительно приносит деньги, а какой просто «ест» бюджет?

Допустим, у вас рекламные кампании в Яндекс.Директе, Google Ads, Таргете ВКонтакте, плюс органический трафик из SEO и соцсетей. Клиенты звонят, пишут в мессенджеры, заполняют формы на сайте… Но, как понять, откуда пришел самый платежеспособный клиент?

Если анализировать каждый канал отдельно, легко ошибиться. В Яндекс.Метрике может быть одно, в CRM – другое, в рекламных кабинетах – третье. В итоге, маркетологи и руководители строят стратегию на догадках.

Сквозная аналитика позволяет соединить все данные: рекламу, звонки, заявки, продажи, сумму сделок и показать, какие каналы реально окупаются. Это не просто красивая отчетность, а инструмент, который показывает, куда выгоднее вкладывать бюджет и что лучше отключить.

Какие задачи решает сквозная аналитика

Маркетинг без точных данных — как плавание в открытом море без карты. Вы можете двигаться вперед, но не знаете, куда именно и с какой эффективностью. Вот какие ключевые проблемы помогает решить сквозная аналитика:

  1. Определяет, какие рекламные каналы приносят прибыль. Вы увидите не только количество заявок, но и сумму сделок, окупаемость рекламы.
  2. Помогает перераспределить бюджет. Больше денег на эффективные каналы → больше клиентов без лишних затрат.
  3. Показывает реальную картину продаж. Без иллюзий и завышенных цифр. Например, заявки могут сыпаться из таргетированной рекламы, а крупные клиенты приходят из SEO – важно понимать, что работает лучше.
  4. Автоматизирует отчеты. Больше не нужно вручную сводить таблицы, все цифры собираются в одном месте.

Без сквозной аналитики маркетинг действительно превращается в лотерею. Можете вкладывать деньги в рекламу и не понимать, какие вложения реально окупаются, а какие просто сливают бюджет.

Зачем и кому нужна сквозная аналитика

В условиях растущей конкуренции и дорожающего трафика каждая копейка рекламного бюджета должна работать на максимум. Но как понять, какие именно вложения приносят результат? Вот почему сквозная аналитика становится незаменимым инструментом:

  • Бизнесу, который хочет понимать, какие каналы приносят прибыль, а не просто трафик;
  • Маркетологам, которым важно доказывать эффективность своих действий цифрами, а не ощущениями;
  • Отделу продаж, чтобы видеть, какие лиды действительно конвертируются в сделки;
  • Собственникам бизнеса, которые хотят контролировать рентабельность маркетинга и окупаемость рекламы (ROI).

Без сквозной аналитики маркетинг превращается в ребус. А с ней — становится инструментом точного управления прибылью.

Основные механизмы для создания сквозной аналитики

Сквозная аналитика – это не просто модное слово, а сложный механизм, который требует правильной настройки. Давайте разберем, из каких этапов состоит ее создание и как это работает на практике.

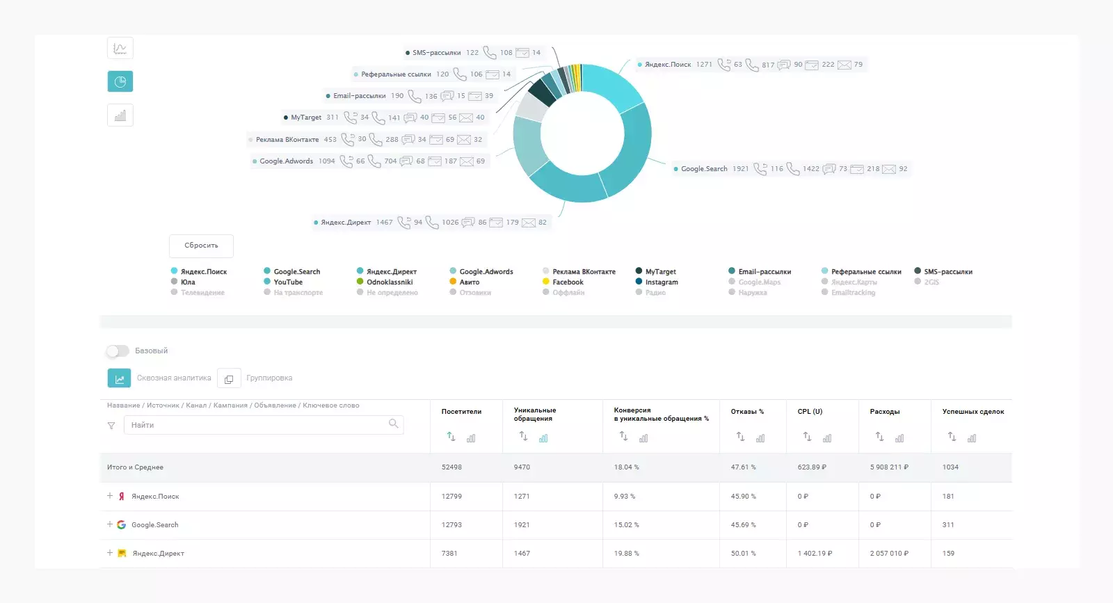
Интеграция данных из разных источников

Чтобы все работало как часы, нужно собрать данные из всех каналов, где взаимодействует ваш клиент. Это может быть:

  • Рекламные кабинеты (Яндекс.Директ, Google Ads, ВКонтакте);
  • Сайт (данные из Яндекс.Метрики, Google Analytics);
  • CRM-система (заявки, звонки, сделки);
  • Колл-трекинг (например, Calltouch или Манго);
  • Маркетплейсы (если вы продаете через Wildberries, Ozon и другие платформы).

Как это работает:

Допустим, клиент увидел вашу рекламу в РСЯ (Яндекс.Директ), перешел на сайт, но не оставил заявку. Через несколько дней он нашел вас через поиск Яндекса, снова зашел на сайт и оставил заявку. Без интеграции данных из Яндекс.Директа и Яндекс.Метрики вы бы не узнали, что первый контакт был через рекламу, а не через SEO.

Пример инструментов для интеграции:

  • API – позволяет автоматически передавать данные между системами (например, из Яндекс.Директа в CRM).
  • Middleware-решения – специальные платформы, которые объединяют данные из разных источников (например, Roistat или Calltracking).

Использование тегирования и UTM-меток

UTM-метки – это специальные параметры, которые добавляются к ссылкам. Они помогают точно определить, откуда пришел клиент и какая рекламная кампания сработала.

Как это работает для РСЯ:

Допустим, вы запускаете рекламную кампанию в РСЯ с двумя объявлениями:

  • Первое объявление: utm_source=yandex&utm_medium=cpc&utm_campaign=rsya_spring&utm_content=ad1
  • Второе объявление: utm_source=yandex&utm_medium=cpc&utm_campaign=rsya_spring&utm_content=ad2

С помощью UTM-меток вы сможете точно определить, какое объявление привлекло больше клиентов и привело к продажам.

Почему это важно?

Без UTM-меток вы увидите только общий трафик из Яндекс.Директа, но не поймете, какие именно объявления или ключевые слова сработали. Это как пытаться управлять автомобилем с закрытыми глазами.

Автоматизация процессов

Ручной сбор данных – это долго, сложно и чревато ошибками. Автоматизация позволяет:

  • Собирать данные из всех источников в одном месте;
  • Строить отчеты в реальном времени;
  • Экономить время на рутинных задачах.

Пример автоматизации:

Вы настраиваете интеграцию между Яндекс.Директом, Яндекс.Метрикой и CRM. Теперь все данные о клиентах (от первого клика до продажи) автоматически передаются в единую систему. Вы видите, сколько стоит привлечение клиента, какова конверсия и ROI по каждой кампании.

Сервисы для автоматизации мы рассмотрим ниже.

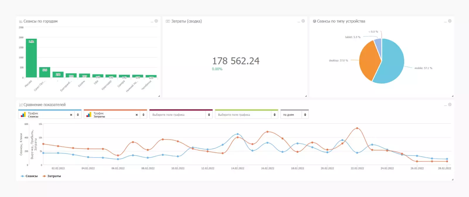
Настройка отчетов и дашбордов

Собранные данные нужно правильно визуализировать. Для этого используются дашборды – интерактивные отчеты, которые показывают ключевые метрики в реальном времени.

Что можно отслеживать:

  • Эффективность рекламных каналов. Например, какие кампании в РСЯ приносят больше всего заявок и продаж.
  • Стоимость лида. Сколько стоит привлечение одного клиента из каждого канала.
  • ROI (окупаемость инвестиций). Какой доход приносит каждый рубль, вложенный в рекламу.

Пример отчета:

Вы видите, что кампания в РСЯ с ключевым словом «купить диван» приносит 10 заявок в день, а кампания с ключевым словом «диваны на заказ» – только 2. При этом вторая кампания стоит дороже. Вы принимаете решение перераспределить бюджет в пользу первой кампании.

Выбор системы и платформ для сквозной аналитики

Как не потеряться в многообразии инструментов

Сквозная аналитика стала must-have для бизнеса, который хочет понимать, куда уходит бюджет и как увеличить прибыль. Но с таким количеством сервисов на рынке легко запутаться. Мы сравнили топ-5 решений, популярных в России: Roistat, Calltracking, Alytics, Callibri и Calltouch. Расскажем, чем они отличаются, сколько стоят и как их подключить.

Roistat

  1. Возможности:
  • 200+ готовых интеграций (с Яндекс.Директ, Google Ads, ВКонтакте, Telegram, Bitrix24, amoCRM и др.).
  • 20+ дополнительных инструментов: Call-трекинг, Email-трекинг и др.
  • Автоматизация отчетов и дашборды.
  • Анализ ROI, стоимости лида, конверсии.
  1. Стоимость: от 5990 ₽/месяц с базовыми инструментами.
  2. Что нужно для подключения: API-ключи из рекламных кабинетов и CRM, доступ к сайту для установки кода отслеживания.
  3. Демо-доступ: есть (14 дней).

Интерфейс сервиса Roistat

Calltouch

  1. Возможности:
  • 150+ готовых интеграций (с Яндекс.Директ, Google Ads, ВКонтакте, Telegram, Битрикс 24, amoCRM и др.).
  • 20+ дополнительных инструментов: Call-трекинг, Email-трекинг и др.
  • Автоматизация отчетов и дашборды.
  • Анализ ROI, стоимости лида, конверсии.
  1. Стоимость: от 5 400 ₽/месяц с базовыми инструментами.
  2. Что нужно для подключения: API-ключи из рекламных кабинетов и CRM, доступ к сайту для установки кода.
  3. Демо-доступ: есть (14 дней).

Интерфейс сервиса Calltouch

Calltracking

  1. Возможности:
  • 27+ готовых интеграций (с Яндекс.Директ, Google Ads, ВКонтакте, Telegram, Битрикс24, amoCRM и др.).
  • 10+ дополнительных инструментов: Call-трекинг, Email-трекинг и др.
  • Автоматизация отчетов и дашборды.
  • Анализ эффективности рекламных каналов.
  1. Стоимость: от 1 900 ₽/месяц с базовыми инструментами.
  2. Что нужно для подключения: доступ к рекламным кабинетам, CRM и сайту для установки кода.
  3. Демо-доступ: есть (7 дней).

Интерфейс сервиса Calltracking

Alytics

  1. Возможности:
  • 25+ готовых интеграций (с Яндекс.Директ, Google Ads, ВКонтакте, Telegram, Bitrix24, amoCRM и др.).
  • Базовый функционал для сквозной аналитики.
  • Простые отчеты и дашборды.
  • Анализ эффективности рекламных каналов.
  1. Стоимость: от 7 800 ₽/месяц с базовыми инструментами.
  2. Что нужно для подключения: API-ключи из рекламных кабинетов и CRM.
  3. Демо-доступ: есть (14 дней).

Интерфейс сервиса Alytics

Callibri

  1. Возможности:
  • 100+ готовых интеграций (с Яндекс.Директ, Google Ads, ВКонтакте, Telegram, Bitrix24, amoCRM и др.).
  • Базовый функционал для сквозной аналитики.
  • Простые отчеты и дашборды.
  • Анализ эффективности рекламных каналов.
  1. Стоимость: от 1 000 ₽/месяц (зависит от количества посетителей за 30 дней).
  2. Что нужно для подключения: доступ к рекламным кабинетам, CRM и сайту для установки кода.
  3. Демо-доступ: есть (7 дней).

Интерфейс сервиса Callibri

Как выбрать подходящий сервис сквозной аналитики

  • Для малого бизнеса: Callibri – доступное решение с базовым функционалом. Подойдет, если у вас небольшой бюджет и простые задачи.
  • Для среднего бизнеса: Calltracking или Alytics – оптимальный выбор для тех, кто хочет больше возможностей для анализа и автоматизации.
  • Для крупного бизнеса: Calltouch или Roistat – мощные решения с поддержкой сложных интеграций и встроенным колл-трекингом.

Не забудьте протестировать сервисы с помощью демо-доступа, чтобы понять, какой из них подходит именно вам.

Оптимизация процессов с помощью данных

Теперь, когда мы разобрались, что такое сквозная аналитика и как ее настроить, пришло время использовать ее на практике. В этом разделе покажем, как с помощью данных можно повысить эффективность маркетинга, улучшить конверсию и принимать решения, которые действительно приносят результат.

Определение KPI

Чтобы аналитика приносила пользу, нужно четко определить ключевые показатели эффективности (KPI). Например:

  • Для интернет-магазина: ROI (окупаемость инвестиций), стоимость лида, конверсия в покупку.
  • Для сервисного бизнеса: количество заявок, стоимость привлечения клиента, конверсия из заявки в продажу.

Пример:

Вы запускаете рекламу в Google Ads и ставите KPI – ROI не менее 150%. Сквозная аналитика помогает отслеживать этот показатель в реальном времени.

Анализ данных

Собранные данные нужно правильно анализировать. Вот как это сделать:

  • Сегментируйте клиентов: разделите их по источникам трафика, географии, поведению на сайте.
  • Определите прибыльные каналы: например, выясните, что клиенты из email-рассылок приносят больше прибыли, чем из таргетированной рекламы.
  • Стройте отчеты: используйте дашборды для визуализации данных.

Пример:

Вы видите, что кампания в ВКонтакте с креативом «скидка 20%» приносит ROI 200%, а кампания с креативом «бесплатная доставка» – только 50%. Вы перераспределяете бюджет в пользу первой кампании.

Улучшение конверсии

Сквозная аналитика помогает повысить конверсию на каждом этапе воронки продаж:

  • A/B тестирование. Тестируйте разные версии лендингов, чтобы найти наиболее эффективную.
  • Улучшение таргетинга. Используйте данные о поведении клиентов, чтобы настроить более точный таргетинг.
  • Оптимизация процессов. Упростите процесс оформления заказа или подачи заявки.

Пример:

Вы проводите A/B тестирование двух версий лендинга и выясняете, что вариант с кнопкой «Заказать звонок» увеличивает конверсию на 15%.

Повышение эффективности маркетинга

Сквозная аналитика позволяет:

  • Перераспределять бюджет. Вкладывать больше денег в эффективные каналы и отключать неэффективные.
  • Оптимизировать рекламные кампании. Настраивать ставки, ключевые слова и креативы на основе данных.
  • Снижать затраты. Уменьшать стоимость лида и увеличивать ROI.

Пример:

Вы видите, что реклама во ВКонтакте приносит больше заявок, но клиенты из органического поиска чаще совершают покупки. Вы увеличиваете усилия по SEO и снижаете затраты на таргетированную рекламу.

А можно ли обойтись без сквозной аналитики и когда

Сквозная аналитика – это безусловно мощный инструмент, но она не всегда необходима. В некоторых случаях можно обойтись более простыми решениями, особенно если ваш бизнес еще не достиг масштаба, требующего глубокого анализа. Давайте разберем, когда сквозная аналитика может быть избыточной и какие альтернативы существуют.

Для малого бизнеса или стартапов, которые только начинают свой путь, часто достаточно базовых инструментов. Например, если у вас один-два канала продаж (например, сайт и реклама в Яндекс.Директе), можно обойтись Яндекс.Метрикой и простой CRM. Эти инструменты помогут отслеживать трафик, заявки и продажи без сложных интеграций.

Однако важно понимать ограничения такого подхода. Без сквозной аналитики вы рискуете упустить важные детали. Например, вы видите, что реклама в Яндекс.Директе приносит много заявок, но не учитываете, что клиенты из органического поиска чаще совершают покупки. В результате вы можете перераспределить бюджет неэффективно, вкладывая больше в рекламу, которая на самом деле приносит меньше прибыли.

Пример:

У вас небольшой интернет-магазин, и вы используете Яндекс.Метрику для отслеживания трафика и конверсий. Вы видите, что реклама в Яндекс.Директе приносит 50 заявок в месяц, а органический трафик только 20. Однако анализируя данные в CRM, понимаете, что клиенты из органического поиска чаще совершают покупки и приносят больше прибыли. Это помогает вам скорректировать стратегию и увеличить усилия по SEO.

Если ваш бизнес растет и вы добавляете новые каналы (например, email-рассылки, маркетплейсы или офлайн-продажи), сквозная аналитика становится необходимостью. Но, пока вы работаете с небольшим объемом данных, можно обойтись Яндекс.Метрикой и ручным анализом. Главное – не забывать, что данные должны быть точными и полными, чтобы принимать правильные решения.

Заключение

Работа с данными – это всегда вызов, но именно он помогает находить неочевидные решения и двигать бизнес вперед. В ЗЕКСЛЕР мы убедились: сквозная аналитика не просто показывает, куда уходит бюджет, но и открывает новые возможности для роста.

Спасибо, что дочитали до конца :) Надеемся, статья была полезной и вдохновила вас на новые эксперименты с аналитикой. Если у вас есть вопросы или хотите обсудить, как внедрить сквозную аналитику в ваш бизнес, пишите, будем рады помочь.

И не забывайте подписываться на наш Телеграм-канал. Там мы делимся кейсами, лайфхаками и новостями из мира маркетинга, дизайна и разработки. Давайте дружить! :)

Статьи по теме

Подробно на конкретном примере разбираем, как компании проанализировать работу отдела продаж при помощи BI-аналитики.
Разобрали лучшие способы достижения результата в общении с целевой аудиторией при помощи коммуникационной стратегии. Рассказываем что из себя представляет коммуникационная стратегия и на что она влияет.
Большой проект по сбору данных о негативных отзывах. Как реализовывали и что из этого получилось подробно описали в этой статье.
Обсудить проект